突破自动化监测、智能化分析与控制等重大技术瓶颈,强化物联网、人工智能与大数据技术的支撑,建立科学、安全、稳定、融合的技术体系,用新理念、新装备、新技术、新模式,支撑海洋牧场科学有序发展。
海洋牧场智慧管控大数据平台,可以实现海洋牧场后续数据采集研发分析的相关工作,通过海洋牧场现在积累的数据,包括但不限于气象、水温、水质、流速、流向等海洋数据,可以实现一些算法的分析,实现低能耗、绿色、环保的管控。
平台还可通过卫星基站及5G通讯基站,将监测数据实时传输到岸端,进行船岸互通,助力陆地端的管理人员以更智能、更科学的方式,管理养殖平台,激发养殖活力,提升养殖效益。
优势对比
| 优势对比 | 本项目 | 现有产品 |
| 全面性 | 生产经营全方位监控 | 系统单一、独立 |
| 扩容性 | 平台扩容性强 | 缺乏经营数据分析 |
| 兼容性 | 多设备,多协议兼容 | 缺乏数据开放,兼容性差 |
| 可规划性 | 开放接口,数据共享 | 系统规划局限 |
| 云端化 | 多链路数据传输 | 不支持 |
| 云端部署 | ||
| 精细化 | 监管管理精细化 | 相对粗放 |
应用案例
| 序号 | 公司及船厂名称 | 船舶名称、提供设备及服务 |
| 1 | 上海振华重工启东海洋工程股份有限公司 | 振渔一号智慧渔业养殖平台通信导航设备、多媒体系统及信息化养殖系统项目供货及安装、调试等 |
| 振渔二号智慧渔业养殖平台(在建)通信导航设备、多媒体系统及信息化养殖系统项目、WTS区域监测项目供货及安装、调试等 | ||
| 2 | 唐山海都渔业集团 | 海都一号智慧渔业养殖平台(在建)通信导航设备、多媒体系统及信息化养殖系统项目、WTS区域监测项目供货及安装、调试等 |
| 3 | 中交海洋建设开发有限公司 | 宁德一号智慧渔业养殖平台(在建)通信导航设备、多媒体系统及信息化养殖系统项目、WTS区域监测项目供货及安装、调试等 |
| 4 | 上海耕海渔业有限公司 | 耕海一号深远海养殖加工船(在线)通信导航设备、船载卫星通讯系统、多媒体系统、CCTV监控系统、智能化管控及保障系统项目供货及安装、调试等 |
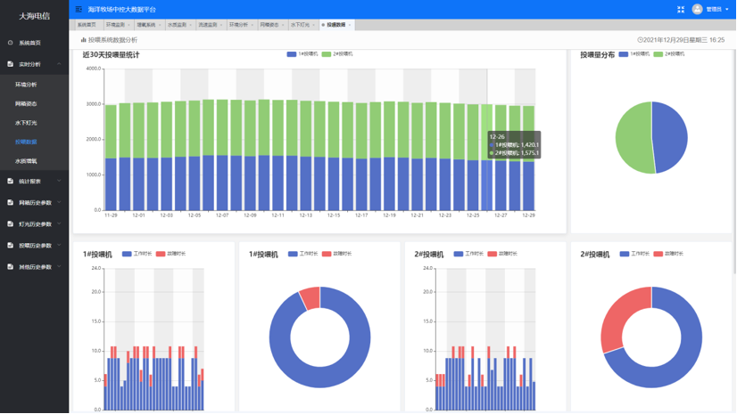
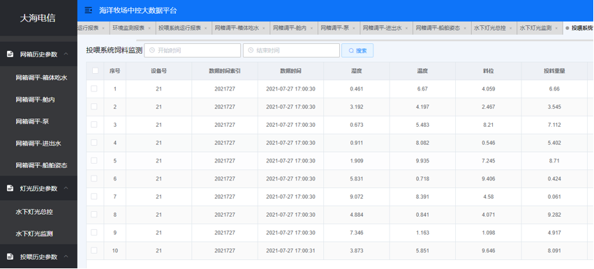
界面呈现














